PowerOutage.com Integration 
Add-on boards must be purchased separately and require a license key to import. Once they are imported, they cannot be exported. Contact your Client Success Manager (CSM) for more information.
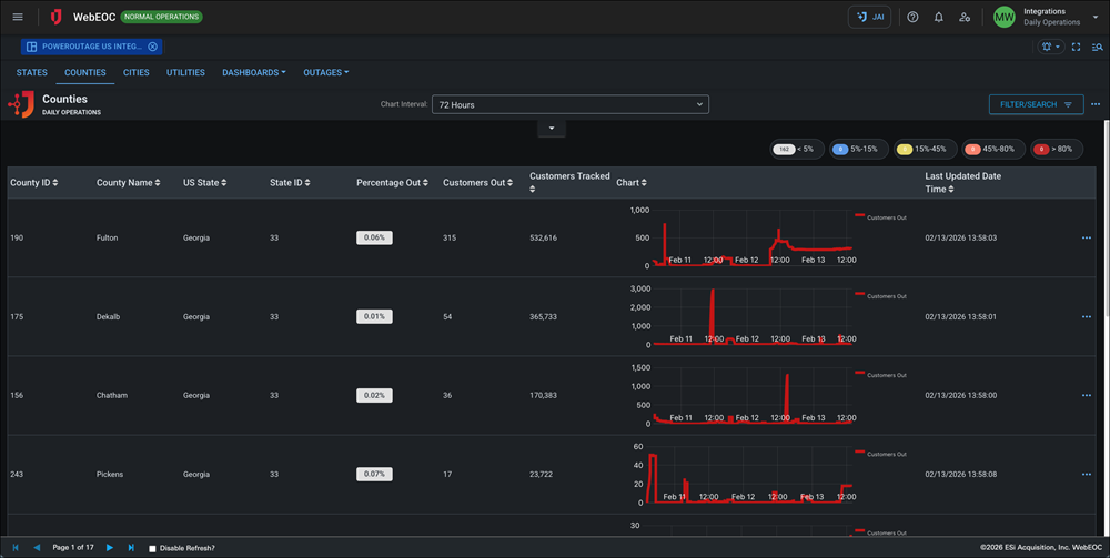
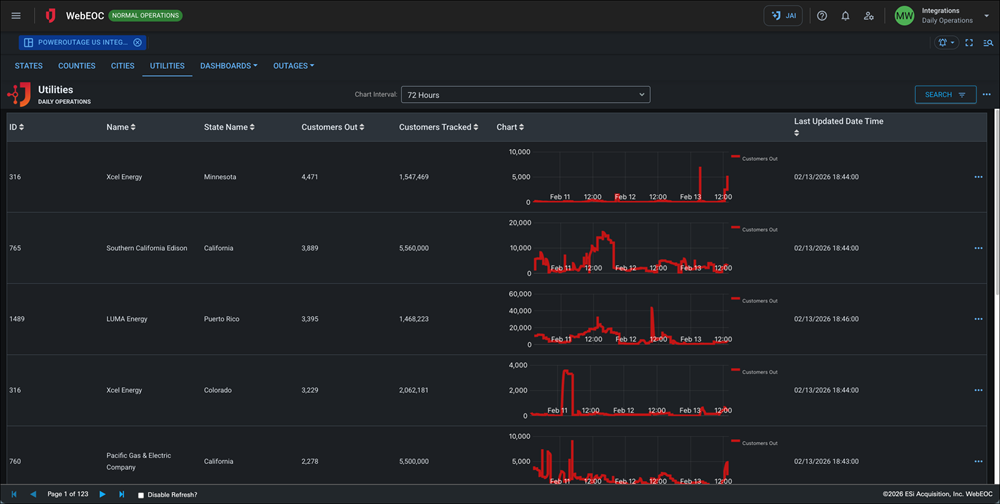
The PowerOutage.com Integration board brings comprehensive power outage intelligence directly into Unified Command Platform, enabling emergency managers, utilities, and government agencies to monitor and respond to electrical disruptions at every level—from national trends down to individual counties and cities.
By integrating near real-time and planned outage data from PowerOutage.com, this board delivers a centralized, authoritative view of current and upcoming power impacts. Users gain immediate situational awareness through interactive dashboards and geographic filtering, supporting faster coordination, informed decision-making, and improved incident response during weather events, infrastructure failures, and large-scale emergencies.
This integration ensures power outage information is seamlessly incorporated into existing Unified Command Platform workflows, eliminating the need to reference external systems while supporting operational planning, resource allocation, and executive briefings.
For more details about this board, watch the PowerOutage.com Integration Training Video
.
Your Juvare product login does not grant access to the Juvare Training Center. To view the training video, please create a separate account on the Juvare Training Center site.
Installation and use of this board requires a license key and the PowerOutage.com Juvare Connector. For assistance, contact Juvare Support.
Key Capabilities
-
Nationwide outage visibility: View power outages across the United States with roll-up dashboards at the national, state, and county levels.
-
State, county, and city-level tracking: Drill down into outage data by geography to understand localized impacts and prioritize response efforts.
-
Current outage monitoring: Track active outages in near real-time, including affected areas and outage scope.
-
Planned outage awareness: Monitor scheduled and planned outages to support proactive coordination and continuity planning.
-
Dashboard-driven insights: Leverage built-in dashboards to quickly assess outage trends, severity, and geographic distribution.
-
Seamless Unified Command Platform integration: Incorporates outage data directly into WebEOC boards and workflows to support operational reporting and situational awareness.
To setup the board, see Set Up the PowerOutage.com Integration Board.
This board has dark mode capability.
Dark mode must be enabled for your instance so that users can turn it on. See Enable Dark Mode for details.









