Continuity of Operations Plan Builder 
Premium boards must be purchased separately and require a license key to import. Once they are imported, they cannot be exported. Contact your Client Success Manager (CSM) for more information.
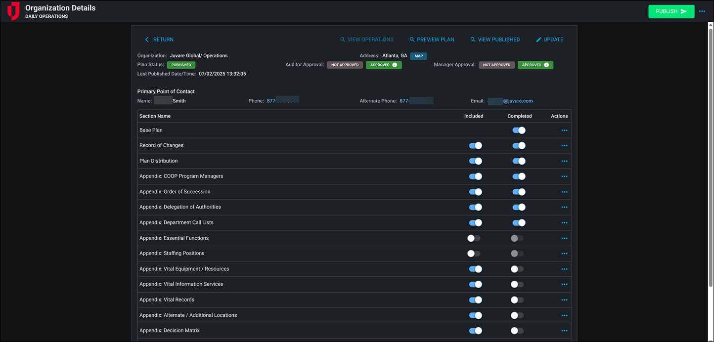
The Continuity of Operations Plan (COOP) Builder board is a powerful solution designed to help organizations create, manage, and activate continuity plans for all-hazards emergencies. Built with flexibility and usability in mind, the COOP Builder provides structured templates, streamlined workflows, and intuitive dashboard insights to ensure plans are comprehensive, actionable, and easy to maintain.
The COOP Builder includes an extensive collection of appendices such as Records of Change, Order of Succession, Delegations of Authority, Department Call Lists, Vital Records, Vital Equipment, and more. Plans can be published, updated, and activated directly within the board, with integrated tools for managing staffing, locations, equipment, and information services.
With the COOP Builder, your organization can move beyond static documents to a dynamic, actionable workflow that strengthens resilience at every level. Ensure your continuity plans are built, maintained, and ready for activation—so when disruption occurs, your organization is prepared to lead with confidence.
For more details about this board, watch the Continuity of Operations Plan Builder Training Video
.
Your Juvare product login does not grant access to the Juvare Training Center. To view the training video, please create a separate account on the Juvare Training Center site.
Key Capabilities
-
Plan templates and progress tracking: Create pre-populated Continuity of Operations plans, monitor section completion, and track progress visually with a built-in completion bar.
-
Publishing and approvals: Activate and reset published plans, capture approval details, and view publish date/time directly in the plan record.
-
Mapping and navigation: Embedded maps display organizational locations, with quick zoom functionality from list view records.
-
Branding and PDF publishing: Add agency logos to cover pages and produce polished, well-formatted PDF exports.
-
Dark mode support: Dark mode provides an alternative viewing option for improved readability and user comfort in low-light environments.
-
Dashboard capability: A modern dashboard with status cards and visualizations for plan status, activation, and reason for activation provides clear visibility into plan readiness and use.
-
Rich text editing: Enables formatted text with styling options for clearer, more professional, and detailed plan content.
-
Plan preview: View the entire Continuity of Operations plan in a single, consolidated format before publishing or activation.
-
Streamlined data management: To import data seamlessly into appendices for faster setup and consistency, an employee table offers auto-fill functionality, and advanced search and filtering simplify record keeping and updates.
This board has dark mode capability.
Dark mode must be enabled for your instance so that users can turn it on. See Enable Dark Mode for details.
Related Concepts
Continuity of Operations Plan Builder Release Notes
Related Tasks
Set Up the Continuity of Operations Plan (COOP) Builder Board




