Incident Action Plan 
As defined by the Federal Emergency Management Agency (FEMA), an Incident Action Plan (IAP) Board is a written plan that defines the incident objectives and reflects the tactics necessary to manage an incident during an operational period.
Developed through the incident action planning process, the IAP is a “downward-looking” function that is operational at its core; it is not simply an assessment tool, feedback mechanism, or report. A well-crafted IAP helps senior leadership understand incident objectives and issues.
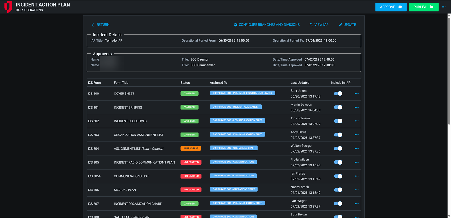
The IAP board set in Unified Command Platform includes a collection of ICS forms that commonly make up an IAP. This board set allows you to create an unlimited number of IAPs and publish them to keep a historical record of IAPs for each operational period.
This board set includes a templates component, that allows you to create and maintain a library of predefined IAPs specific to different types of incidents. Templates can be accessed by planning personnel to start an IAP from a partially developed plan, greatly reducing the time it takes to develop your IAP.
The latest ICS forms, based on the FEMA Incident Action Planning Guidance, are included in this IAP. For more information about the ICS Forms, see: https://training.fema.gov/icsresource/icsforms.aspx.
The Unified Command Platform IAP Board includes the following forms:
-
200 Cover Page
-
201 Incident Briefing
-
202 Incident Objectives
-
203 Organizational Assignment List
-
204 Assignment List (multiple 204s)
-
205 Incident Radio Communication Plan
-
205A Communications List
-
206 Medical Plan
-
207 Incident Organization Chart
-
208 Safety Message/Plan
-
209 Incident Status Summary
-
211e-OS Check-In List (Equipment)
-
211p-OS Check-In List (Personnel)
-
215 Operational Planning Worksheet
-
215A Incident Action Plan Safety Analysis
-
220 Air Operations Summary
-
230 Daily Meeting Schedule
-
232 Resources at Risk Summary
-
233 Incident Open Action Tracker
For more details about this board, watch the Incident Action Plan Training Video
.
Your Juvare product login does not grant access to the Juvare Training Center. To view the training video, please create a separate account on the Juvare Training Center site.
Key Capabilities
-
Create and manage IAPs: Create and Manage IAPs: Create an unlimited number of IAPs using any or all of the 19 available ICS forms.
-
Create templates: Use the template library to store and retrieve predefined IAPs and create templates from published IAPs.
-
Automate data flow: Automatically transfer data between forms (e.g., ICS 201 → 203, 203/204 → 205A, 215 → 203/204) to reduce manual entry.
-
ICS form toggle: A toggle option is available for ICS forms, allowing you to decide whether or not to include them in the IAP.
-
Preview in-progress forms: Use the preview toggle to include draft or in-progress forms in the plan preview before finalization.
-
Form time-stamps: Added time stamps that indicate when a form was last viewed or modified.
-
Reorder tables easily: Drag and drop tables within ICS 201, 204, 205, 205A, 206, 211e-OS, 211p-OS, 215A, 220, 230, 232, and 233 for custom ordering.
-
Dark mode support: Switch to dark mode for improved readability in low-light environments.
-
Edit and annotate objectives: Update objectives directly on the ICS 201 and 202 forms, with improved numbering and visibility.
-
Archive published plans: Maintain historical IAPs for audit, training, and after-action reference.
-
Attach supporting materials: Add maps, org charts, and supplemental files to IAPs for distribution.
This board has dark mode capability.
Dark mode must be enabled for your instance so that users can turn it on. See Enable Dark Mode for details.



